发布时间:2023-03-24
近日,山东省嘉祥县智慧燃气安监指挥中心奠基仪式正式举办!
嘉祥县智慧燃气安监指挥中心涵盖瑞祥燃气21万用户,是一次守护工商业及居民用气安全的“厨房革命”。瑞祥燃气有限公司董事长胡立明表示,智慧燃气安监中心的成立,可实现运行风险可视化、监管规范化、管理精细化,从气源端到用户端全链条监管排查,保障餐饮行业、敬老院、工矿企业等重点领域用气安全,从根源上解决问题。

智慧燃气平台
驰诚电气智慧燃气平台,是基于NB-IOT窄带网、移动互联网、大数据、云计算技术,通过实时监测平台设备运行情况,实现事故早发现、早报警、早处理。平台通过信息化手段对接入的物联网设备进行监管和预警提醒,具备现场报警、电话通知、短信通知、APP推送等多种预警方式。提供7*24小时不间断监测服务,帮助减少燃气爆燃、爆炸事故。

平台构架
智慧燃气平台适用于可能存在燃气泄漏的民用住宅、大型商业综合体、学校、九小场所等领域,构建“硬件+软件+平台+服务”四个基本点,连续监测室内燃气泄漏浓度,通过无线上传报警信息至平台,达到远程监控的目的,变“治”为“防”,提前发现火灾发生的潜在因素,及时制止,防患于未然。

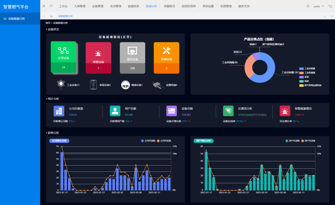
平台功能:1.GIS地图 全域监控
基于地理位置的监控显示界面可实时查看各区域内的气体安全实时状况。方便管理者掌握危险气体的种类、浓度、影响范围,以及设备运行状态等信息,全域监控,便于追踪处理。

2.数据分析 精准管理
该系统可对设备状态(正常/掉线/故障)、报警数量、报警原因等进行统计分析,方便用户掌握警情历史记录、设备维护记录等相关数据,有针对性地提高生产区域安全管理。

3.智慧巡检 主动出击
系统可设置巡检计划、巡检区域、点位、路线等,可有效保证设备运行状况良好,方便对设备进行管理,减轻运维压力;同时也弥补了问题被动处理等情况,实现对运行风险提前预警、及时上报、有效处理。

4.报警联动 化解危险
系统支持用户对设备/场景模型下的某个变量设置一个或多个报警联动规则,比如设备离线超过1小时触发报警,并在云端完成报警信息的展示和短信推送。可方便用户个性化设置报警规则,决策指挥。

5.智慧运维 动态感知
用户可在系统后台或移动端添加工单,及时上传业务需求,如维保维修、业务咨询、故障处理等,技术服务人员接收到工单会进行处置并生成列表,使系统运营方和客户动态感知系统及设备状况,做出精准研判。

6.大屏管理 自由布局
系统大屏可展示最新报警、报警信息、设备消息、总数统计等相关信息,用户可根据实际需求,更换相关模块在屏幕上的显示位置,使用更灵活。此外,用户还可进行可视化编辑,可更换大屏模板、增删相关数据模块,使大屏显示更醒目、操作更简单。

7.手机、短信、APP 多渠道推送
智能化检测设备检测到气体泄漏并报警时,系统可通过电话、短信、APP等将气体泄漏浓度、泄漏地点等相关警情信息同步推送给用户,方便用户第一时间获取报警信息,做出紧急救援。

8.远程控制 高效防护
当收到警情信息后,用户可在系统平台或移动端远程操作,可实现远程消音、复位、继电器开/关等功能,无需到现场即可精准高效处理险情,预防灾害事故发生。

截至目前,驰诚电气智慧燃气平台已拥有中海石油揭阳能源开发利用有限公司、中国电信股份有限公司泉州分公司、北京中天九五科技发展有限公司、重庆潜能燃气股份有限公司、北京大学、克拉玛依市燃气有限责任公司等60000+客户,实时守护用户用气安全!驰诚电气智慧燃气平台,打造“互联网+”安全新模式,让燃气安全更精准、更可控!